Whats new with HCIBench 2.0?

We all know that there is a newer version of HCIBench 2.0 which was announced last month I was able to deploy and run this on one of the All-Flash Clusters , all new changes significantly seemed to have improved user experiences from the previous version . I request you to go thru “Detailed Guide for HCIBench-1.6x ” if you are looking for steps to deploy and configure HCIBench . Also better understanding the use case for HCIBench see : How to Achieve Best Performance Using HCIBench .

Here are some of the highlight changes seen with latest version HCIBench 2.0

All-New Clarity-UI for this newer version of HCIBench-2.0 in parity with all VMware Product UIs which looks very niche

Added a new native FIO based workload generator in addition to the existing VDBench workload Generator

Option for choose between two BenchMarking Tool within HCIBench-2.0

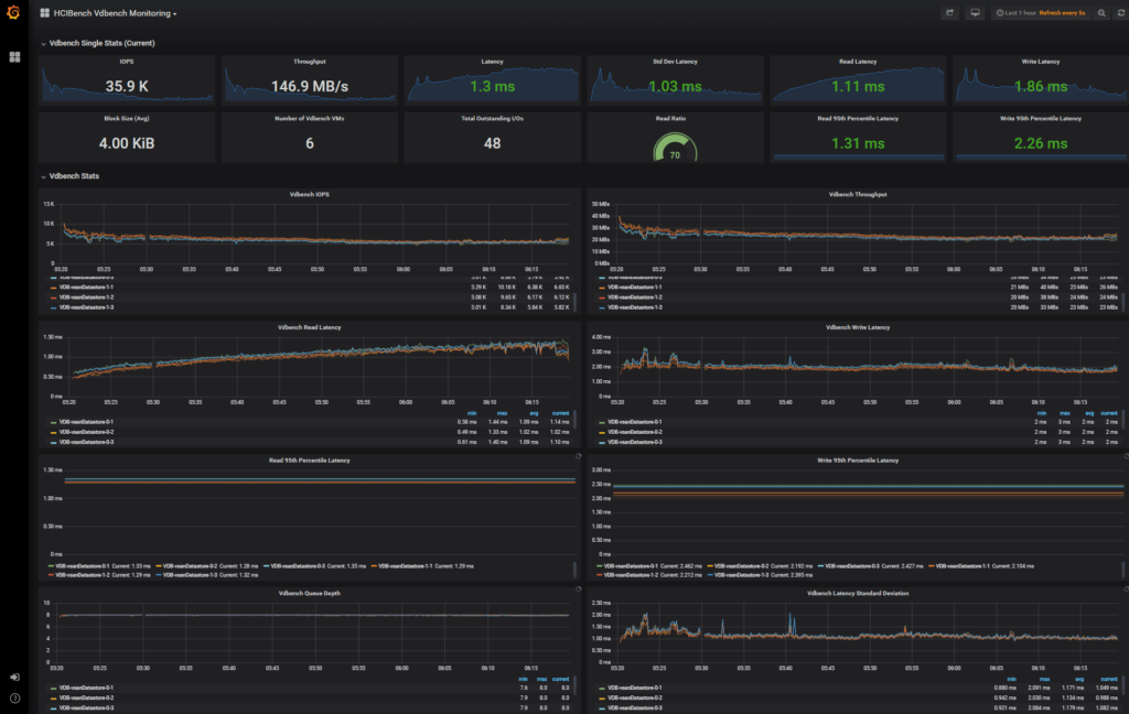
One of the Best additions to this newer versions of the HCIBench is live performance monitoring while the HCIBench is being run using open source Grafana and we still get the offline Observer graphs for analysis after the test finishes .

- ![](/images/whats-new-with-hcibench-20-hcibench-2.0_deploy.png)

Deploy HCIBench same as previous

Edit and save Appliance Config

Start HCIBenchmark test

Wait for tests to begin after deployment finishes

Click HyperLink to view Live Graphs

Live Grafana graph which refresh every 5 seconds

Review final result and Observer data similar to previous releases