vSAN 7.0U2 Performance-Whats New?

In this blog I will go over some of the key benefits with vSAN 7.0U2. I got my hands on a 4 node VxRail Cluster, where I was able to run a few HCIBench tests to compare performance difference between vSAN 7.0 U1 and vSAN 7.0U2. I won’t be able to write a performance comparison between 6.7.x / 7.0x and vSAN 7.0 U1 as there is a white paper published by Dell-EMC for vSAN 7.0U1 see VxRAIL-7.0.100-Performance-White-Paper.

Summarizing vSAN 7.0U1 overall provides 25% to 30% improvement on RANDOM/Sequential-reads, ~21% improvement for Sequential/Random Writes with RAID-5 storage policy which comes very close to performance numbers with RAID-1 and provides additional space savings of 25% on the vSAN datastore.

Should you upgrade to VxRail 7.0.200(7.0U2) for performance?

I got my hands on a 4Node VxRail Cluster where I was able to specifically run tests where we expect to see some improvement around RAID-5/Raid-6 for large sequential writes and CPU utilization tweaks which was announced with vSAN 7U2 see : https://blogs.vmware.com/virtualblocks/2021/03/09/vsan-7-update-2/.

Cluster-Config

Four node VxRail (4 Hosts- Dell Inc. VxRail E560F -2x Intel(R) Xeon(R) Gold 5215 CPU @ 2.50GHz with memory of 256GB each) ,Controller : Avago (LSI Logic) Dell HBA330 Mini, 1DG on each host with drive Model : KPM5XMUG400G (373 GB) for Cache-Tier and 4 x KPM5XRUG1T92 (1788 GB) Capacity Tier, Deduplication and Compression enabled.

Performance Test

Easy-run test for 256K Block size , 1 thread, sequential writes with 100% working-set,8VMs and 8VMDKs each. I ran the same tests repeatedly before on 7.0U1 by de-staging / clearing write buffer on all the hosts just to get a consistent baseline performance on VxRail 7.0.100/vSAN 7 U1. See HCIbench test result below :

`Datastore = VxRail-Virtual-SAN-Datastore-1fa9ca3a-6672-4ffe-8150-e0e0c26eb537

JOB_NAME = job0 VMs = 8 IOPS = 3469.93 IO/S THROUGHPUT = 867.00 MB/s R_LATENCY = 0.00 ms W_LATENCY = 18.44 ms 95%tile_R_LAT = 0.00 ms 95%tile_W_LAT = 25.00 ms =============================`

I later upgraded to VxRail 7.0.200/vSAN 7.0U2 ran the same workload once again, repeated the same tests multiple times similarly to get a consistent performance baseline, to my surprise I was able to achieve close to 50% boost in overall throughput/ IOPS and significantly lower latency. See HCIbench test result below :

`Datastore = VxRail-Virtual-SAN-Datastore-1fa9ca3a-6672-4ffe-8150-e0e0c26eb537

JOB_NAME = job0 VMs = 8 IOPS = 5833.15 IO/S THROUGHPUT = 1458.00 MB/s R_LATENCY = 0.00 ms W_LATENCY = 10.97 ms 95%tile_R_LAT = 0.00 ms 95%tile_W_LAT = 18.00 ms =============================`

Perf-Chart Comparison Before and After Upgrade to VxRail 7.0.200

I/o Flow Correlation

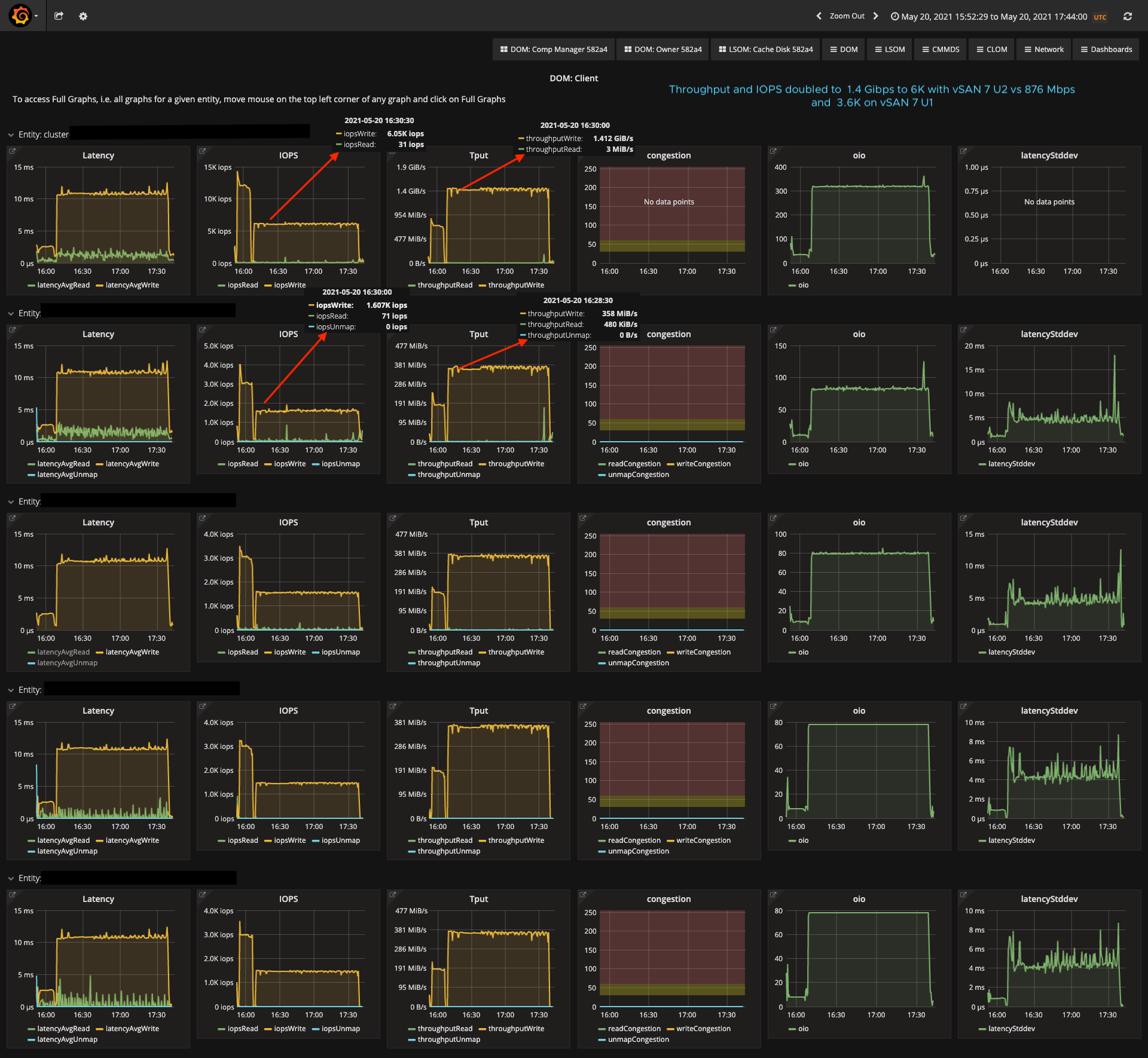
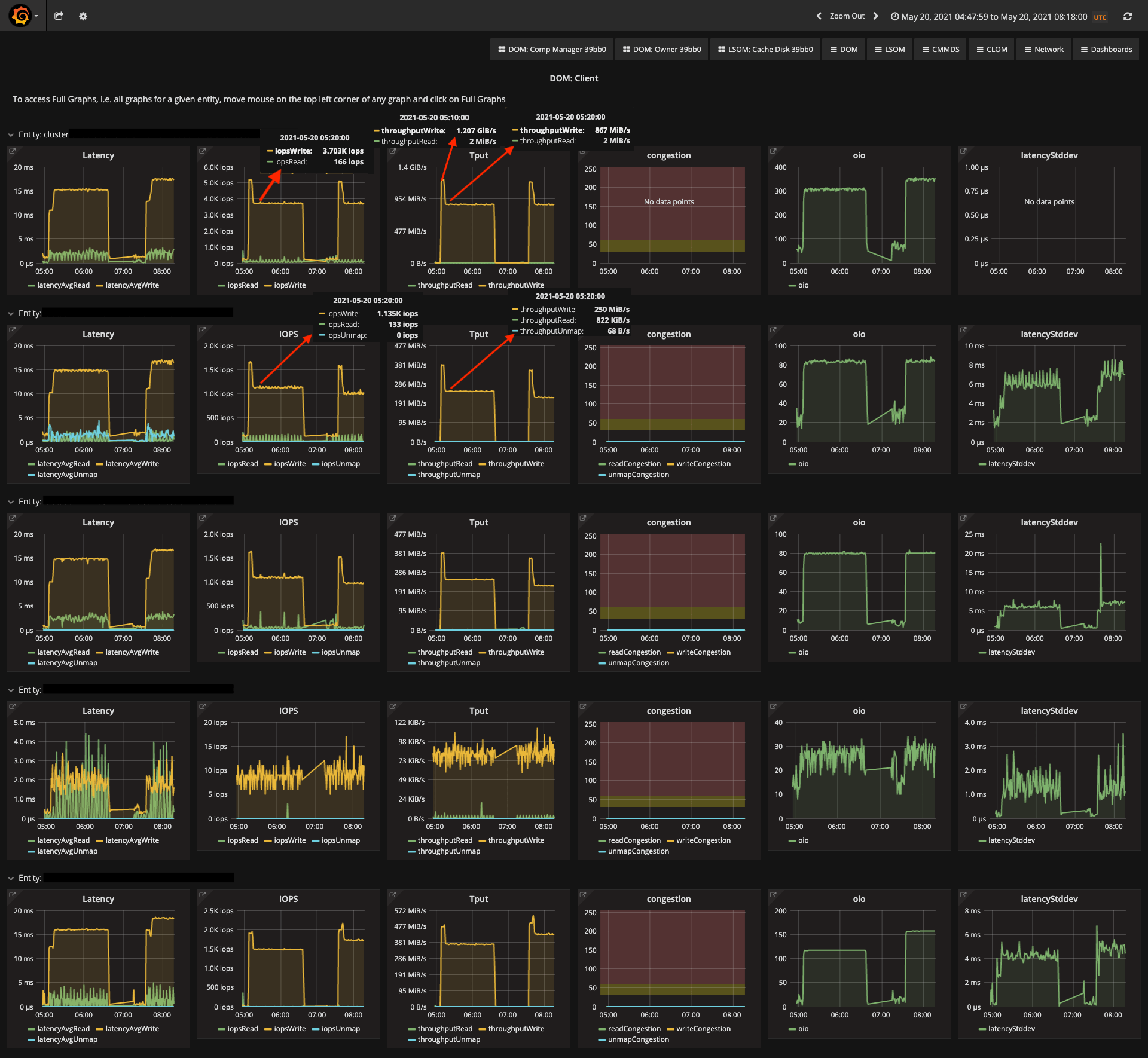
BeforeUpgrade-Dom-Client

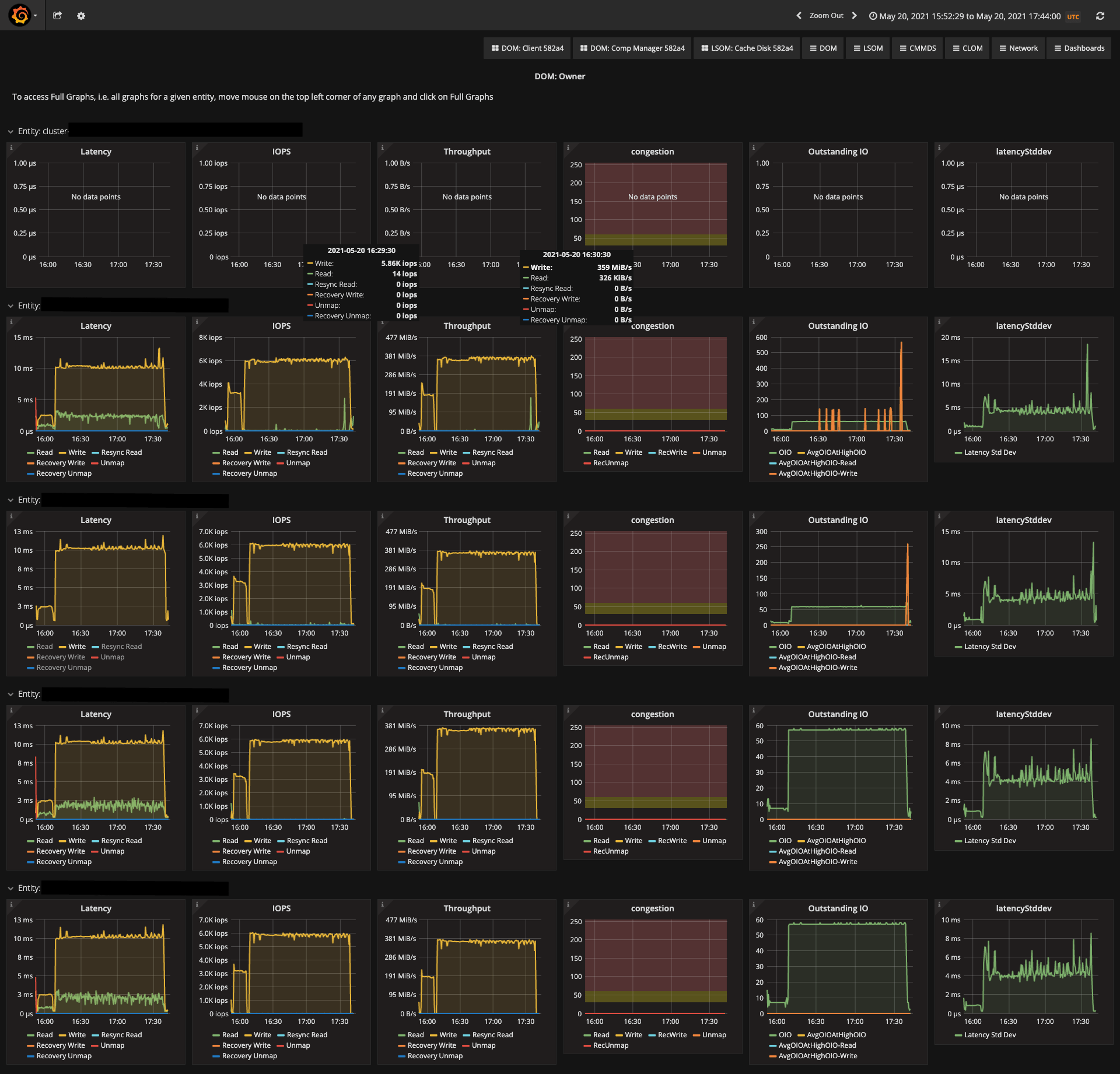
BeforeUpgrade-Dom-Owner

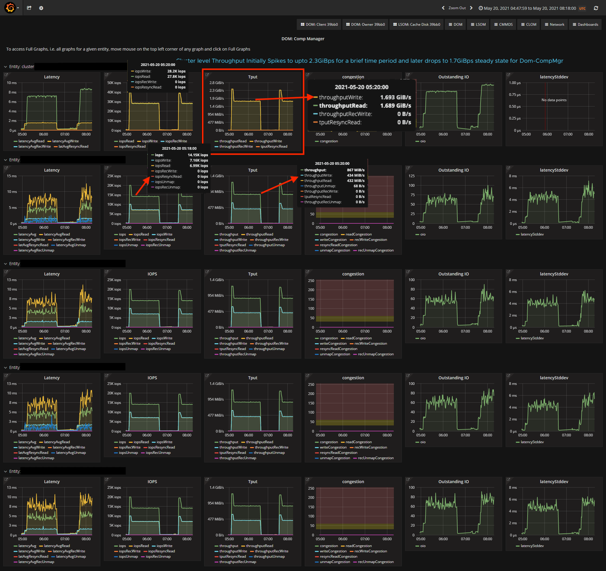
BeforeUpgrade-Dom-CompMgr

AfterUpgrade-Dom-Client

AfterUpgrade-Dom-Owner

AfterUpgrade-Dom-CompMgr

To view these advanced performance charts on the VC-Ui, you may choose to navigate to “performance for support view” , I actually generated these above charts using open-source grafana tool, however same data can be viewed within VC-UI.

Conclusion

Although vSAN 7.0U1 provides better performance than the previous releases, I would highly encourage you to upgrade to vSAN 7.0U2/VxRail 7.0.200 or higher. With VxRail 7.0.200/vSAN7U2 you will :

Improve the performance on RAID-5/6 workloads especially large Sequential Writes/reads by ~50% Reduces the CPU/network utilization thereby schedule and process more IOPS, push more IOPS over network. Get additional space savings when you compare space requirement between RAID-1 and RAID5/6 as this is more viable for certain workloads for the given perf-improvements. Significant performance improvements seen on AMD-EPYC CPU platforms with better NUMA awareness.